Топ-10 сервисов сквозной аналитики

Которые помогут увидеть весь путь клиента и определить самые эффективные каналы продвижения

Лучшие сервисы сквозной аналитики

Если вы используете несколько каналов продвижения, важно как можно раньше внедрить сквозную аналитику. Она покажет, какие маркетинговые инструменты стабильно приносят заявки, сколько стоит лид и клиент, окупаются ли инвестиции. С такими данными вы сможете напрямую влиять на важные для бизнеса метрики — выручку и прибыль.

Собрали в этом материале топовые сервисы для сквозной аналитики. Узнайте, что лучше использовать в 2025 году и какие критерии учитывать при выборе инструмента.

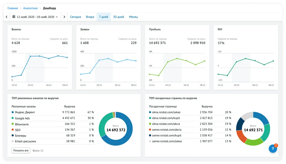
Roistat

Ссылка: https://roistat.com/ru/features/analytics

Roistat — это одна из самых популярных систем сквозной аналитики, которая помогает привлекать больше трафика из разных каналов, увеличивать конверсию в заявки, повышать продажи и лояльность клиентов. Подходит для маркетинговых команд, агентств и бизнеса, которым важно видеть весь путь клиента — от клика до продажи.

Дашборды в сервисе сквозной аналитики Roistat

Сервис позволяет настроить интеграцию с CRM-системой, подключить коллтрекинг и email-трекинг, создать виджет ловца лидов и онлайн-чата для сбора контактов на страницах сайта. Система показывает все данные в одном окне: можно формировать любые отчеты и проводить когортный анализ в пару кликов.

Интеграции и фичи: более 200 готовых интеграций, включая Яндекс Директ, Битрикс24, amoCRM, Tilda, myTarget. Встроенные инструменты для оптимизации рекламных кампаний и формирования медиаплана.

Стоимость: от 5900 ₽ в месяц за базовый тариф. Есть скидки при оплате тарифа на 6–12 месяцев одним платежом. Опции вроде подключения нескольких проектов или отслеживания большего количества визитов оплачиваются отдельно.

Плюсы: детальная аналитика, визуализация данных, автоматизация бюджетирования.

Минусы: требует тщательной настройки и обучения сотрудников, слишком сложное решение для микробизнеса.

Calltouch

Ссылка: https://www.calltouch.ru/product/skvoznaya-analitika/

Calltouch — это сервис сквозной аналитики с акцентом на телефонию. Подойдет малому и среднему бизнесу с развитым колл-центром и отделом продаж.

Отчет по лидам в сервисе сквозной аналитики Calltouch

Сервис точно определяет источники звонков, записывает и расшифровывает разговоры, а также позволяет запускать SMS-рассылки из интерфейса и использовать динамический коллтрекинг. Помимо этого, система собирает информацию по другим источникам трафика: контекстная и таргетированная реклама, формы захвата лидов, квизы. Можно формировать детальные отчеты, сравнивать периоды, выгружать данные в формате CSV и Excel.

Интеграции и фичи: CRM, системы веб-аналитики (Google Analytics и Яндекс Метрика), рекламные площадки, а также возможность настройки дополнительных интеграций через API.

Стоимость: от 6000 ₽ в месяц за базовую аналитику для малого и среднего бизнеса. На финальную стоимость тарифа влияет суточное количество сессий, регион продвижения, количество динамических номеров для коллтрекинга и функция обратного звонка.

Плюсы: интеграция с CRM, мониторинг звонков, расшифровка.

Минусы: фокус на работе с коллтрекингом, необходимо настраивать интеграции и обучать сотрудников, не подойдет микробизнесу и малому бизнесу с низкой нагрузкой на отдел продаж.

Calltracking.ru

Ссылка: https://calltracking.ru/analytics/

Calltracking.ru — это отечественный сервис коллтрекинга с возможностью записи звонков и сквозной аналитикой по заявкам из разных источников. Идеально подходит малому и среднему бизнесу, агентствам и маркетологам-фрилансерам, которые продвигают интернет-магазины и сайты с высокой посещаемостью.

Сервис показывает, из каких каналов приходят лиды на сайт, сколько стоит каждая заявка, окупаются ли вложения в рекламу и маркетинг. Эффективность контекстной рекламы можно оценивать до уровня ключевых слов, а детализация заявок по типу обращений — звонок, онлайн-чат, сообщения в мессенджеры — позволит оптимизировать посадочные страницы и повысить конверсию в лида. 

Система собирает более 60 показателей для оценки маркетинга и продаж в понятные отчеты. С ними можно работать в личном кабинете или выгрузить в Power BI.

Интеграции и фичи: 27+ готовых интеграций с рекламными кабинетами, сервисами аналитики, мессенджерами, онлайн-чатами и CRM, а также возможность подключения других инструментов по API.

Стоимость: от 3300 ₽ в месяц за базовый тариф с фиксированным количеством посетителей на сайте в сутки, функцией записи звонков, личным менеджером и поддержкой 7 дней в неделю. Другие нужные опции можно оплатить отдельно. Есть скидки от 10 до 20% при оплате тарифа на 3, 6 или 12 месяцев одним платежом.

Плюсы: помощь в настройке системы, гибкая настройка тарифа под специфику бизнеса, детальные отчеты по всем источникам трафика, готовые интеграции и открытый API.

Минусы: некоторые звонки не привязываются к конкретным источникам из‑за погрешностей скрипта коллтрекинга, неточность в отчетах при повторных и офлайн-вызовах, периодические сбои динамического коллтрекинга.

CoMagic

Ссылка: https://www.uiscom.ru/producty/skvoznaja-analitika/

CoMagic — это маркетинговая платформа для управления коммуникациями в маркетинге и продажах. Больше подходит малому и среднему бизнесу с большим потоком лидов из разных каналов. Оптимально для e-commerce и крупных онлайн-школ.

Сервис позволяет отслеживать весь путь клиента: от показа рекламного объявления до первого и повторного обращения. Можно воспользоваться комплексным решением или подключить что-то одно — например, только сквозную аналитику или только коллтрекинг.

CoMagic формирует нативные отчеты, которые можно настроить по своему усмотрению — например, собирать детальную статистику по всем каналам или отображать только важные показатели на дашбордах

Интеграции и фичи: есть встроенные интеграции с популярными рекламными системами, сервисами веб-аналитики, CRM-системами, мессенджерами и классифайдами. А также отраслевые решения для интернет-магазинов, фитнес-клубов, медицинских центров, служб доставки еды, агентств недвижимости. Дополнительные интеграции можно подключить по API.

Стоимость: от 8990 ₽ за сквозную аналитику с коллтрекингом, включая стоимость номеров. Можно собрать персональный тариф под специфику бизнеса. Например, использовать только сквозную аналитику или коллтрекинг, подключить мультиканальную аналитику. 

Плюсы: нативные и настраиваемые отчеты, комплексные решения под конкретные отрасли, адаптация тарифа под специфику бизнеса, встроенные интеграции с другими сервисами и подключение других инструментов по API.

Минусы: высокая стоимость, сложность внедрения, ориентация на комплексные решения, которые могут быть не нужны микробизнесу и малому бизнесу.

Alytics

Ссылка: https://alytics.ru/features/skvoznaya-analitika/

Alytics — это российская система сквозной аналитики с инструментами для отслеживания эффективности рекламы и автоматизации контекстных кампаний. Сервис рассчитан на средний бизнес, рекламные агентства и опытных маркетологов, которые ведут сразу несколько крупных проектов на аутсорсе. Об этом говорят возможности базового тарифа — можно подключить неограниченное количество сайтов и проектов с посещаемостью до 60 000 пользователей в месяц и бюджетом до 1 млн ₽ в сервисах контекстной рекламы.

Отчет в сервисе сквозной аналитики Alytics

Система собирает детальную статистику по кампаниям в контексте и таргете, оценивая каждый канал и кампанию по 20+ показателям. После настройки интеграции с CRM-системой Alytics будет автоматически рассчитывать ROI, ROAS, ДРР, средний чек, чистую прибыль и LTV.

Интеграции и фичи: прямая и бесшовная выгрузка данных из Яндекс Метрики для более точной аналитики, возможность подключения коллтрекинга, email-трекинга и товарной генерации за дополнительную плату.

Стоимость: от 7800 ₽ в месяц за базовый тариф с 60 000 мес.

Плюсы: комплексный подход, автоматизация, гибкие отчеты, фокус на крупных проектах и масштабных кампаниях.

Минусы: высокая стоимость, сложность внедрения, ограниченные настройки отчетов, требуется базовая аналитика.

PrimeGate

Ссылка: https://www.primegate.io/ru/sistema-skvoznoy-analitiki

PrimeGate — это сервис сквозной аналитики, который больше подойдет малому и среднему бизнесу с сильными маркетологами и аналитиками в штате, а также агентствам. Микробизнесу лучше поискать решение попроще, потому что на настройку системы и работы с отчетами потребуется время.

Отчет в сервисе сквозной аналитики PrimeGate

Платформа обещает максимально чистые данные из всех источников трафика в режиме одного окна. Есть встроенные инструменты для коллтрекинга, email-трекинга, анализа заявок из мессенджеров, онлайн-чатов и форм захвата лидов на сайте. Будет полезен, если компания регулярно выделяет большие бюджеты на контекстную рекламу и оптимизирует посадочные страницы на основе данных.

Интеграции и фичи: только через API, потому что сервис предлагает собственные решения для типичных бизнес-задач.

Стоимость: от 3690 ₽ в месяц за базовый тариф, если оформляете подписку на год. Других вариантов длительности подписки нет, но есть рассрочка. Базовый тариф ограничен количеством сессий в сутки — не более 600 по всем проектам.

Плюсы: встроенные модули для бизнеса (CRM-система, таск-менеджер, виртуальная АТС), возможность отслеживания чистого трафика из разных каналов, нейросеть для работы с лидами. 

Минусы: коробочное отраслевое решение с единым тарифом для всех, нельзя настроить под себя.

Utmstat

Ссылка: https://utmstat.ru/

Utmstat — это простой сервис для сквозной аналитики, коллтрекинга и анализа продаж в режиме одного окна. Компания предлагает гибкие решения для микробизнеса и малого бизнеса. А также продвинутый функционал для тех, кто профессионально работает с данными.

Отчет в сервисе сквозной аналитики Utmstat

В сервисе можно формировать классические сводные отчеты по трафику, продажам и ROI, чтобы принимать взвешенные решения о перераспределении маркетингового бюджета. Также компания помогает настроить систему под ключ, если проект типовой, а выручка не менее 500 000 ₽ в месяц. Клиентов с меньшей обороткой и сложные проекты команда Utmstat настраивает за дополнительную плату. 

Интеграции и фичи: более 170 встроенных интеграций для рекламных сервисов, CRM-систем, CMS. На всех тарифах есть бонусная консультация data-аналитика, а пользователи тарифа t_49990 могут консультироваться со специалистом еженедельно.

Стоимость: от 4490 ₽ в месяц за базовый тариф с ограничениями — можно подключить до 3 проектов, по которым будет не более 180 000 кликов и 60 000 визитов. 

Плюсы: широкий функционал, гибкие условия тарификации, помощь в настройке системы, бонусные консультации data-аналитиков.

Минусы: сервис иногда критикуют за сложный интерфейс, неудобство навигации по отчетам и отсутствие продуманной визуализации.

Quon

Ссылка: https://quon.ru/

Quon — российский сервис сквозной аналитики с возможностью гибкой настройки функционала под специфику проекта. Можно анализировать данные только по переходам из контекстной рекламы или добавить в тариф коллтрекинг с виджетом обратного звонка. Инструмент подойдет владельцам малого и среднего бизнеса, которые используют преимущественно контекстную рекламу и принимают все заявки на сайте.

Отчет по звонкам в сервисе сквозной аналитики Quon

Функционал сервиса больше ориентирован на сферу e-commerce с большими бюджетами на контекстную рекламу. Запускать и вести кампании можно через интерфейс Quon — самостоятельно или через персонального менеджера. Услуги специалиста по контексту оплачиваются отдельно, причем их стоимость зависит от размера месячного рекламного бюджета. Средние расценки — от 20 000 ₽ в месяц. Будет выгодно, если не хотите содержать специалиста по контексту в штате или работать с фрилансерами.

Интеграции и фичи: бесшовная интеграция с Яндекс Директ и возможностью запускать кампании из интерфейса сервиса сквозной аналитики. Тариф можно дополнить услугами специалиста по контексту — передать рекламу и аналитику на аутсорс команде Quon.

Стоимость: от 7500 ₽ в месяц за тариф Context без коллтрекинга и отслеживания функции обратного звонка. 

Плюсы: комплексное решение для привлечения и анализа трафика, коллтрекинг и виджеты обратного звонка с детальной аналитикой, инструменты для настройки кампаний и анализа данных на базе ИИ.

Минусы: нет инструментов для анализа других источников трафика (например, SMM или email), дополнительные интеграции придется настраивать по API, не подойдет бизнесу с небольшим бюджетом на контекстную рекламу.

OWOX BI

Ссылка: https://www.owox.com/solutions/acquisition-tracking

OWOX BI — облачный сервис для сквозной аналитики с акцентом на big data и интеграцию Google-платформ. Больше подходит агентствам и частным специалистам, которые профессионально работают с данными.

OWOX BI ориентирован на западные сервисы, некоторые из которых сейчас недоступны пользователям из РФ — например, Facebook*.

Интеграции и фичи: у сервиса есть прямые интеграции с Facebook*, Instagram*, Google Analytics, Microsoft, X, LinkedIn, Criteo Ads, Openexchangerates и Google Таблицами. Ежемесячно баланс аккаунта пополняется внутренней валютой на 5 кредитов. Кредитами можно оплачивать различные действия в сервисе — от ежедневного обновления данных до выгрузки отчетов в Google Таблицы. Есть персональный и командный доступ с возможностью разграничения прав пользователей.

Стоимость: от $30 в месяц за тариф Starter с возможностью собирать данные из восьми источников, автоматическим обновлением отчетов, подключением нескольких аккаунтов с разными типами доступа и неограниченным количеством строк в отчетах при импорте.

Плюсы: мощная аналитика, управление big data, автоматическое обновление данных в отчетах, возможность импорта в Google Таблицы.

Минусы: требует тщательной настройки; ориентирован на западные сервисы и площадки для продвижения, часть из которых недоступна пользователям из России; для подключения платного тарифа потребуется карта иностранного банка.

MyTracker

Ссылка: https://tracker.my.com/ru

MyTracker — это российская мультиплатформенная система аналитики и атрибуции данных. Позволяет отслеживать трафик на сайте и в мобильных приложениях, оптимизировать рекламные кампании, защищаться от фрода, проводить продуктовые исследования и прогнозировать выручку на горизонте до двух лет. Есть комплексные решения под конкретные сегменты: малый и средний бизнес, крупный бизнес, агентства и компании из сферы e-commerce.

MyTracker собирает детальные данные о поведении пользователей на сайтах и в мобильных приложениях. А также подсказывает, как повысить конверсии в целевое действие, увеличить выручку и прибыль. Вся аналитика отображается в режиме одного окна — не нужно переключаться между сервисами аналитики, рекламными платформами и BI-системами

Также в MyTracker есть калькулятор прогноза LTV для мобильных приложений. Можно спрогнозировать выручку и доход с пользователя до запуска разработки или рассчитать показатели по своим данным для оптимизации действующих рекламных кампаний.

Интеграции и фичи: готовые плагины для CMS и CRM, прямые интеграции с рекламными платформами, сервисами веб-аналитики, инструментами для монетизации мобильных приложений. В режиме одного окна система собирает данные по рекламным кампаниям, поведению пользователей и прогнозам бизнес-показателей.

Стоимость: бесплатно, но зарегистрироваться можно только через VK ID.

Плюсы: есть решения для малого, среднего и крупного бизнеса, все данные хранятся на российских серверах, встроенные инструменты для прогнозирования выручки и других бизнес-показателей.

Минусы: требует тщательной настройки и обучения сотрудников, придется потратить время на изучение базы знаний.

Сравнительная таблица сервисов сквозной аналитики

Подготовили таблицу, чтобы вам было удобнее сравнить возможности каждого сервиса для сквозной аналитики по ключевым параметрам:

Сравнение возможностей сервисов для сквозной аналитики

Как выбрать сервис сквозной аналитики

Хороший сервис сквозной аналитики связывает все маркетинговые активности с бизнес-метриками и помогает принимать взвешенные решения о перераспределении бюджета. Учитывайте следующие нюансы при выборе инструмента, чтобы упростить работу с данными и не решать кучу новых проблем:

  1. Уточните список интеграций. Узнайте, можно ли настроить интеграции с другими бизнес-инструментами, которые вы уже давно используете. Если их нет, уточните у техподдержки, насколько сложно их будет внедрить. Иначе есть риск заплатить неприличную сумму за настройку системы.
  2. Учитывайте специфику проекта и маркетинговую стратегию. Например, если сервис заточен под контекст, а вы запускаете в основном таргетированную рекламу, лучше присмотреть другой инструмент.
  3. Оцените удобство интерфейса. Посмотрите, как сервис отображает данные, можно ли настраивать отчеты под свои KPI, насколько удобно с ними работать. Казалось бы, мелочь, но неудобный интерфейс будет сжирать время, пока вы к нему не привыкнете.
  4. Используйте по максимуму возможности демо-доступа. Оцените функционал сервиса, скорость ответа техподдержки, полноту информации в базе знаний. Если поддержка отвечает долго и вам приходится самостоятельно разбираться в настройках, ситуация, скорее всего, не изменится после оплаты тарифа. Ищите другую компанию, которая заботится о своих клиентах.
  5. Узнайте про возможность импорта и экспорта данных. Из некоторых сервисов нельзя быстро и просто выгружать данные, потому что разработчики хотят «пожизненно привязать клиента». Обязательно уточните этот момент у техподдержки, чтобы не потерять данные и не переплачивать, если компания решит увеличивать стоимость подписки. 

Для микробизнеса и малого бизнеса: UTMstat

Для агентств и маркетологов на фрилансе: Roistat, Alytics, PrimeGate

Для среднего и крупного бизнеса: Roistat, CoMagic

Если нужен качественный коллтрекинг: Calltouch, Calltracking.ru

Если фокус на контекстной рекламе: Quon, Alytics

Если продвигаетесь на зарубежных рынках: OWOX BI

Если нужно комплексное решение для сайта и мобильного приложения: MyTracker

«Честно» — рассылка о том, что волнует и бесит

Искренние письма о работе и жизни, эксклюзивные кейсы и интервью с экспертами диджитала.

Наш юрист будет ругаться, если вы не примете :(
💌 Попробовать Unisender за 0₽ ООО «Юнисендер СМАРТ», ИНН 9731091240, erid: 2VSb5xmwBcW